Celoxis is an affordable, all-in-one project management and collaboration platform. With no license fees and a friendly, easy to use interface, Celoxis is another great project management solution.
Information in Celoxis is organized in a hierarchy format with Projects on top. Under projects you have your tasks, discussions, documents, and to-do’s. You drill down further under tasks and you find all of your resources, time, expenses, updates and files.
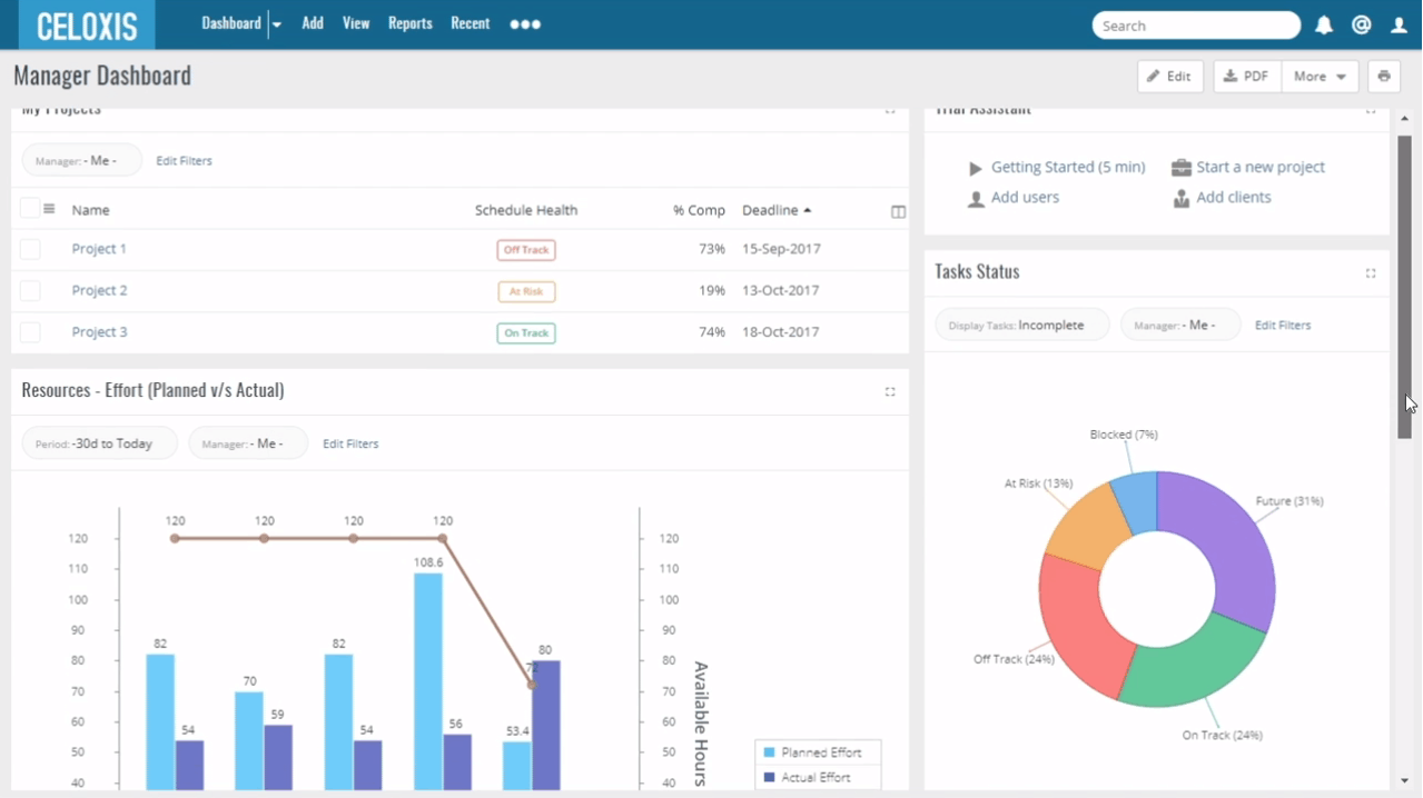
This information is all managed in your Dashboard where you have an easy high level view of all your projects and any important information you want to see. The Dashboard is highly customizable and when you click on each section, you can run it as a report for more detailed information. 80% of your actions can be performed from the Dashboard making it easy and quick to use.
Features & Review
- Project portfolio management and templates
- Clickable and customizable charts
- Advanced reporting to turn all of your project data into actionable insights.
- Resource management with off-time scheduling
- Ability to create and update tasks via e-mail
- Multiple Dashboard options
- Multiple data visualization options like Gantt Charts, trend lines and more.
- Time and Expense system with online Approvals
- Unlimited task hierarchy, Constraints and Dependencies
- Free client collaboration
- Out of the Box Integrations and , Web-Base API
- Multilingual Application
Screen Shots


System Requirements
Operating System:
- Linux
- Microsoft Windows XP
- Windows Server 2003, 2008 and later
- Mac OS X
Java:
- Java SE 8
Email Server:
- SMTP and IMAP4 or POP3
Browser:
- Internet Explorer 11 (compatibility mode set to OFF)
- Firefox – latest version
- Chrome – latest version
- Safari – latest version
Pricing
Cloud Plan
- 5 User Minimum
- 2GB File Space per user
- 99.99% up-time
- $25/month/user
- Free Trial Available
On-Premise Plan
- 5 User Minimum
- Free Support for 1 year
- Free Clients & Virtual Users
- $450 per user (Billed once, non-recurring charge)
- Request a quote
Official Website & Download Links
https://www.celoxis.com/pricing



